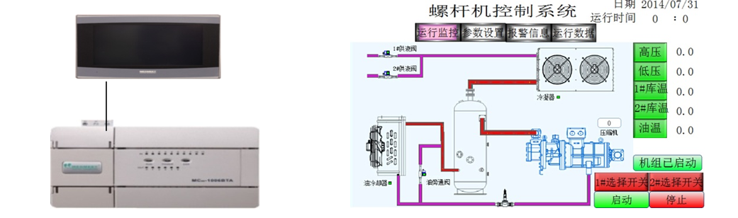
一、工艺要求
当系统采集到的低压压力大于触摸屏设定的低压上限压力,压缩机遇凭据设定的加载功夫进行加载,低于下限压力会凭据设定的减载功夫进行减载;
采集到的高压压力大于高压上限压力,冷凝器会凭据设定的加载功夫进行加载,低于下限压力会凭据设定的减载功夫进行减载;
冷库阀达到设定的冷库启动温度会自动启动;
当有电流、油流等警报时系统会自动终场工作。
二、系统规划与优势

MC100系列仿照量通路轻松实现 4-20mA电流采集
MC100系列温度采集通路轻松实现 PT100温度采集
三、总结
今年会jnh电气MC100系列PLC, 6路仿照量输入、 2路仿照量输出、 2路 PT100输入、能够轻松实现温度采集,仿照量采集。无需复杂的编程,提高了系统的不变性。